


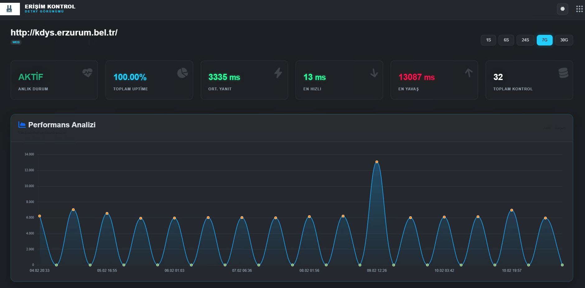
Erişim Kontrol Sistemi, belirlenen web sitelerinin erişilebilirliğini hem otomatik hem de manuel olarak kontrol eden, durumlarına göre kullanıcıya e-posta bildirimi gönderen bir izleme ve uyarı sistemidir. Bu sistem, web sitelerinin çalışır olup olmadığını periyodik olarak kontrol ederek "UP" (aktif) veya "DOWN" (erişilemez) durumlarını tespit eder. Sistem ayrıca, manuel kontrol seçeneğiyle anlık test yapılmasına da olanak tanır. Sitelerin çevrimdışı duruma geçmesi veya tekrar çevrimiçi olması durumunda kullanıcı otomatik e-posta ile bilgilendirilir.
Ayrıca sistem, loglama özelliği sayesinde geçmişe dönük erişim verilerini kaydeder ve arşivler. Böylece kesinti analizleri yapılabilir, bakım süreçleri daha verimli planlanabilir. Sistemin yapılandırılabilir kontrol frekansları sayesinde hem kritik sistemlerin takibi sıklaştırılabilir hem de kaynak kullanımı optimize edilebilir.
Amaç, sistem yöneticilerine proaktif müdahale imkânı sunarak hizmet sürekliliğini güvence altına almaktır.